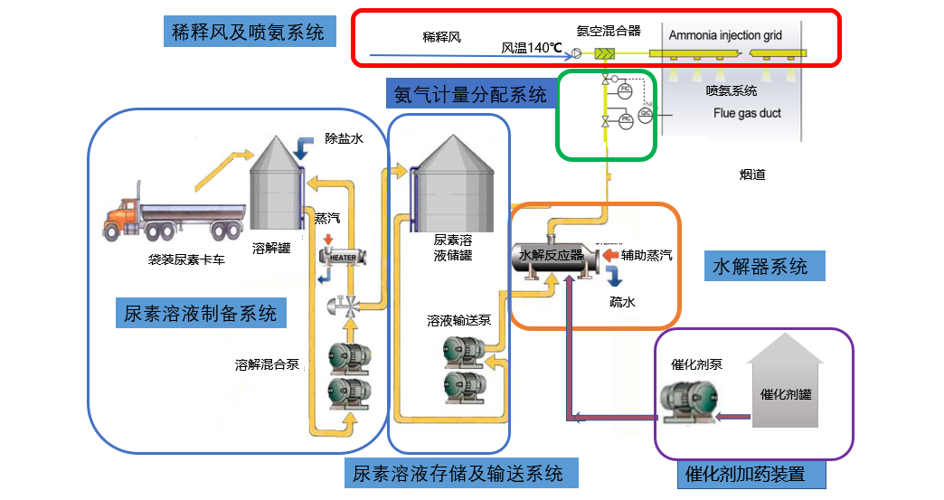
Ø 尿素水解制氨系统为消除燃煤电厂液氨重大危险源提供解决方案
l 尿素利用率高:可达99%以上。
l 响应速度快:水解反应器上部空间有氨气储存量可起缓冲作用,系统响应速度可达10%/min以上。
l 布置方式灵活:可采用单元制或公用制集中布置。
l 系统可靠性高:制取的氨气没有中间副产物和不可燃杂质进入烟气系统中,不会对SCR系统的催化剂和尾部受热面产生影响。
l 运行费用低:包括原料费用、电费、蒸汽费用等在内的综合运行费用较低。

Ø 尿素水解器
技术优势
l 六级保护:六级保护更高安全性
l 节约能源:设有节能器,节约更多能源。
l 更长使用寿命:选型合理耐腐蚀,使用寿命更长。
l 防止管道结晶:低负荷下能更有效防止管道结晶。
l 运行稳定可靠:完美的控制逻辑,一键启动,运行稳定可靠。


Ø 溶储一体化设备
尿素溶储一体化撬装模块是机电控一体化设备,出厂前所有管道、阀门、仪表等均已安装、调试完成,并做好了油漆防腐和保温伴热。设备到现场后接上管口和电缆即可启动。
技术优势
l 减少占地面积:通过系统的优化配置,减少设备的数量,节约占地面积约50%。
l 减少安装工程量,增加安全可靠性:通过将溶解和储存系统集成化、成撬化、提前工厂组装预制化来达到减少现场安装工程量的目的,还能保障安装的专业性。
l 缩短建设工期:将建设周期缩短至4个月,缩短安装工期对电厂有重大意义,给电厂停机时间带来更多灵活性,减少因工期带来的停机,减少电厂的经济损失。
l 节约蒸汽资源:溶解罐闲置期间兼作储存罐使用,实际上减少了维持罐体伴热而使用的蒸汽量,减少了蒸汽能耗约10%。
